Bảng (8-2). Kích thước cơ bản của van cầu, do Nga sản xuất
Kích thước cm | ||||||||||||
D | D1 | D3 | H1 | H2 | H3 | L | L1 | L2 | L4 | B | B2 | |
130-950 | 130 | 278 | 168 | - | 250 | 130 | 120 | 161 | 161 | 255 | 245 | 142 |
180-375 | 180 | 270 | 210 | 223 | 266 | 95 | 200 | 210 | 210 | 307 | 270 | 141 |
300-550 | 300 | 522 | 349 | 313 | 488 | 199 | 324 | 350 | 350 | 480 | 414 | 107 |
420-400 | 420 | 775 | 470 | 417 | 634 | 205 | 400 | 450 | 450 | 600 | 560 | 92 |
Có thể bạn quan tâm!
-
Điều Tốc Kiểu Cơ Cấu Hướng Nước Điều Chỉnh Tay -
Máy Điều Tốc Tác Động Gián Tiếp Không Có Cơ Cấu Phản Hồi -
Tuabin thủy lực - 13 -
Trạm Thuỷ Điện Với Đập Dâng Bêtông Trọng Lực: -
Kết Cấu Lưới Chắn Rác Của Trạm Thuỷ Điện -
Cửa Lấy Nước Của Ttđ Nhà Máy Sau Và Trong Thân Đập
Xem toàn bộ 317 trang tài liệu này.
Bảng (8-2, tiếp) Các thông số của van cầu
Đ.kính (mm) | H (m) | Q (m3/s) | ĐCTL (động có tiếp lực) | Thời gian (s) | G (tấn) | |||
D2,mm | số cái | Mở | Đóng | |||||
130-950 | 1300 | 950 | - | 400 | 2 | 60 | 60 | 43 |
180-375 | 1800 | 375 | 41,5 | 500 | 2 | 120 | 120 | 64 |
260-280 | 2600 | 280 | 71 | 600 | 2 | 120 | 120 | 128 |
300-550 | 3000 | 550 | 90 | 600 | 2 | 120 | 120 | 270 |
420-400 | 4200 | 400 | 150 | 1100 | 2 | 120 | 120 | 570 |
Ghi chú: Ký hiệu của mã hiệu: con số trước dấu gạch ngang là đường kính trong của van (D), con số sau dấu gạch ngang là cột nước (H). Ví dụ: 180-950, nghĩa là van có đường kính trong D = 180 cm, dùng với cột nước H = 950 m.
VIII. 2. CÁC HỆ THỐNG THIẾT BỊ PHỤ THỦY LỰC CỦA TTĐ
Để bảo đảm chế độ vận hành bình thường của TTĐ, ngoài các thiết bị động lực còn phải có các hệ thống phụ trợ về cơ và điện. Các hệ thống phụ thủy lực gồm có: hệ thống dầu, hệ thống khí nén, hệ thống cấp nước kỹ thuật, hệ thống tháo nước, hệ thố cứu hỏa ..v..v.. Phần hệ thống thiết bị phụ phần điện sẽ trình bày sau, ở phần công trình.
VIII. 2. 1. Các hệ thống thiết bị dầu
Do tính chất của dầu chia làm hai loại hệ thống: dầu cách nhiệt và dầu bôi trơn Dầu cách nhiệt dùng cách điện và làm mát cho máy biến áp, đóng cắt các thiết bị điện . Dầu bôi trơn làm trơn các ổ trục máy, dùng truyền năng lượng cho hệ thống điều chỉnh tổ máy và bôi trơn các thiết bị..v..v.. Dung tích dầu của hệ thống dầu bôi trơn thường chím 30% toàn bộ dung tích dầu vận hành. Dung tích dầu cách nhiệt cho máy biến áp thường cứ 1000 kW cần 0,54 tấn đôi với máy biến áp loại lớn, và 0,6 đến 1,3 tấn đối với MBA loại vừa. Hai hệ thống dầu này phải tách riêng do tính chất dầu khác nhau.
Hình (8-3,a) là sơ đồ hệ thống dầu của trạm lớn: Thùng dầu 14 chứa dầu của hệ thống đã kiểm tra đủ chỉ tiêu hóa lý được rót từ xi téc dầu . Thùng dầu 8 chứa dầu vận hành đã xác định số giờ làm việc. Thùng dầu 9 chứa dầu sạch sau khi đã làm sạch và tái sinh qua thiết bị xử lý dầu 11,12,13.Thùng dầu bẩn 15 chứa dầu bẩn từ các thiết bị đổ về Sơ đồ (8-3,b) là hệ thống cấp dầu vận hành và dầu bôi trơn các ổ trục của turbine
cánh quay. Dầu máy biến áp phải chứa ở thùng riêng. Không được để lẫn các loại dầu.
Trong các hệ thống cấp dầu phải qua thiết bị lọc để loại trừ hợp chất và nước. Ở các trạm thủy điện lớn có thiết bị tái sinh dầu chủ yếu đê hồi phục tính chất cơ lý và hóa của dầu như độ nhớt, độ a xíc, sự tồn tại lưu huỳnh. Đối với trạm TĐ nhỏ và vừa thường
không có thiết bị tái sinh dầu.
Tất cả các thiết bị của hệ thống thiêt bị dầu thường bố trí tầng dưới của sàn lắp ráp, có hệ thống phòng hỏa và chống nóng. Nếu xây bể ngoài trời thì phải đặt cách xa nhà máy 20 m và có thiết bị đặc biệt bảo vệ.

Hình 8-4. Sơ đồ nguyên lý của hệ thống dầu trong nhà máy TĐ loại lớn.
a) Sơ đồ chung. b) Phần hệ thống cấp dầu điều tốc và bôi trơn ổ trục. 1- ống xả dầu. 2- đường dẫn dầu. 3- thùng dầu bổ sung. 4- ổ trục chịu lực. 5- ổ định hướng. 6- ĐCTL bánh công tác. 7- két dầu.8- thùng dầu vận hành. 9- thùng dầu sạch. 10- máy bơm. 11- lọc dầu. 12- tb tái sinh dầu. 13- máy phân li dầu. 14- thùng dầu mới. 15- thùng dầu xả. 16- xitec dầu. 17- van. 18- ống nối. 19- phòng dầu tái sinh. 20- ống dẫn dầu bôi trơn. 21- ống dẫn dầu biến thế.
VIII. 2. 2. Hệ thống cấp nước kỹ thuật
Hệ thống cấp nước kỹ thuật dùng cấp nước làm mát: máy phát, máy biến áp, ổ trục đỡ và ổ trục định hướng của máy phát, làm mát máy nén khí..v..v.. Trong đó lượng nước làm mát máy phát chiếm khoang 60 - 65 % toàn bộ lượng nước của hệ thống, lượng nước làm mát ổ trục chiếm từ 10 - 20 %, lượng nước làm mát máy biến áp chiếm 15% .Nguồn cấp nước kỹ thuật có quan hệ đến cột nước của TTĐ, thường có thể áp dụng các hình thức sau:
1. Hệ thống cấp nước bằng máy bơm:
Sử dụng loại hệ thống này khi cột nước của trạm H < (12 - 15) m, áp lực này không đủ áp lực cung cấp nước cho các thiết bị. Do vậy phải dùng bơm để tạo đủ áp lực. Khi cột nước của trạm H > 60 m, lúc này áp lực lại vượt quá giới hạn, do vậy hoặc là dùng máy bơm với áp lực cho phép hoặc dùng tự chảy nhưng phải dùng thiết bị giảm
áp trước khi đưa nước đến thiết bị dùng. Nước được lấy từ hạ lưu nhà máy (sau ống xả) hoặc từ giếng.
2. Hệ thống cấp nước tự chảy
Hệ thống cấp nước loại này kinh tế nhất, tuy nhiên cột nước phải đảm bảo áp lực nằm trong giới hạn thích hợp. Thường lấy nước tự chảy từ ống áp lực ngay trong nhà máy hoặc lấy từ buồng xoắn. Hệ thống cấp nước tự chảy thích hợp với cột nước lớn hơn (12 - 15) mét và nhỏ hơn (40 - 50) mét.
3. Hệ thống cấp nước hỗn hợp
Khi cột nước của TTĐ thay đổi nhiều thì nên áp dụng hệ thống cấp nước hỗn hợp. Trong hệ thống này, khi cột nước nằm trong giới hạn thích hợp thì lấy nước tự chảy từ ống áp lực hoặc từ buồng xoắn theo nguyên tắc tự chảy, khi cột nước nằm ngoài giới hạn thì dùng bơm để lấy nước. Hệ thống nầy khá linh hoạt.
Hình (8-5) là sơ đồ cấp nước kỹ thuật cho tổ máy và máy biến áp.
Hình 8-5. Sơ đồ cấp nước kỹ thuật của tổ máy và máy biến áp
1- thiết bị dẫn nước. 2- máy bơm. 3- thiết bị lọc nước. 4- hệ đường ống dẫn nước. 5- máy biến áp
6- ống xoắn ruột gà làm mát máy biến áp. 7- ổ trục máy phát . 8- thiết bị làm mát máy phát. 9- vòng dẫn nước làm mát máy phát. 10- vòng tháo nước thảilàm mát máy phát. 11- thùng ổ chịu lực máy phát. 12- ống xoắn làm mát ổ chịu lực. 13- ống thải nước. 14- ổ trục turbine. 15- van. 16- chỗ nối ống.
Trong hệ thống cấp nước kỹ thuật, lưu tốc lớn nhất không được vượt quá 10m/s, thường nằm trong giới hạn 1,5 - 7 m/s.
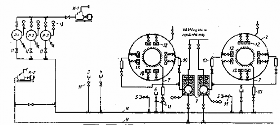
VIII. 2. 3. Hệ thống khí nén
Hệ thống khí nén trong trạm thủy điện dùng cấp khí nén: cho két dầu áp lực máy điều tốc, dùng nén nước bù đồng bộ ở buồng turbine, dùng dập tắt hồ quang ở máy cắt điện, thổi rác ở lưới chắn rác và dùng cho máy công cụ .v..v.. Hệ thống này gồm có máy
nén khí, các thùng đựng khí nén, các đường ống dẫn khí nén đến nơi dùng ... Hình (8-6) là một sơ đồ ví dụ về hệ thống khí nén của trạm thủy điện:

Hình 8-6. Sơ đồ hệ thống khí nén của trạm thủy điện.
K-1-máy nén khí thấp áp. K-2- Máy nén khí cao áp. P-1, P-2, P-3-các thùng chứa khí nén thấp áp 1- két dầu áp lực máy điều tốc. 2- hệ thông hãm máy phát. 3- ống nối vào gian lắp ráp. 4- ống nối vào xưởng cơ khí. 5- ống nối vào buồng turbine. 6- ống nối vào gian máy. 7- đường ống chính cung cấp khí nén vào buồng BXCT. 8- đường ống chính cấp khí nén cho nhu cầu kỹ thuật. 9-đường dẫn khí nén vào két dầu áp lực. 10- thiết bị tự động. 11- van. 12- kích hãm rôto máy phát.13-áp kế.
Hệ thống nầy gồm: các máy nén khí K-1, K-2, các thùng chứa khí nén P-1, P-2, P-3, các đường ống dẫn khí chính 8, 9, các ống dẫn khí đến hộ dùng 2 - 7. Hệ thống điều tốc của tổ máy lớn yêu cầu áp suất không khí đến 40 at, các hộ còn lại đến 6 - 7 at. Máy nen thường được đặt ở khối sàn lắp ráp, đối với TTĐ lớn chúng được đưa ra ngoài nhà máy. Các đường ống chính dẫn khí nén được bố trí chạy dọc nhà máy, theo không gian các tầng. Lựa chọn tiết diện ống dẫn khí dựa vào tốc đọ khí trong ống từ 25 - 30 m/s đối với ống dẫn , và từ 10 - 20 m/s đối với ống xả. Khí nen được thải ra thường đưa ra khỏi nhà máy.
VIII. 2. 4. Hệ thống tháo nước của tổ máy
Khi cần kiểm tra và sửa chữa buồng xoắn, ống xả cần phải tháo cạn nước trong đó. Ở những trạm thủy điện lớn, lượng nước này lên tới từ 8 đến 10.000 m3 hoặc hơn . Vì vậy cần phải có hệ thống tháo nước, hệ thống này thường có hành lang tập trung nước và máy bơm để tiêu nước về hạ lưu nhà máy. Hành lang tập trung nước đặt phía trước đoạn cong của ống xả và chạy dọc theo các tổ máy để nhận nước từ buồng xoắn và ống xả tháo vào, đáy hành lang phải thấp hơn đáy ống xả .
Hình 8-7. Các sơ đồ hệ thống tháo nước tổ máy.
I- Hệ thống tháo bằng các máy bơm riêng ; II- Tháo bằng bơm li tâm; III- Tháo bằng bơm di động.IV- Tháo bằng hành lang tập trung nước và có trạm bơm chung; V- Tháo bằng thiết bị góp chung và bộ phận chứa chung. 1- hố nhận nước có lưới chắn. 2- đương hầm dẫn nước ( thiết bị góp chung ). 3- bơm ly tâm. 4- bơm chân không. 5- tháo nước về hạ lưu. 6- khối sàn lắp ráp. 7- tràn nước từ buồng xoắn. 8- van. 9- hành lang đặt van. 10- hành lang tập trung nước. 11- bể chứa nước. 12- bơm giếng đứng.
Khi độ cao hút dương và buồng xoắn cao hơn mực nước hạ lưu thì dùng phương pháp tháo tự chảy, còn lại thì dùng bơm để tháo nước về hạ lưu. Hình (8-7) là một số sơ đồ tháo nước của TTĐ có công suất và số tổ máy khác nhau.
Sơ đồ I, mỗi máy đặt một máy bơm với mục đích tăng hiệu suất bơm và yêu cầu thời gian bơm nước không quá 2 - 4 giờ. Đối với tổ máy lớn, thời gian bơm có thể tăng từ 8 - 16 giờ hoặc hơn. Sơ đồ I có thể áp dụng ở TTĐ có công suất tổ máy không lớn và số tổ máy ít.
Sơ đồ II, thường áp dụng với TTĐ có công suất vừa với turbine tâm trục đường kính không lớn. Tất cả máy bơm đặt ở khối dưới sàn lắp ráp, thời gian bơm tháo nước thường từ 2 - 4 giờ.
Sơ đồ III, dùng máy bơm di động, có thể áp dụng ở các TTĐ có số tổ máy ít và
đường kính bánh xe công tác nhỏ.
Sơ đồ IV và V dùng cho các trạm thủy điện có công suất lớn và số tổ máy nhiều. Trạm bơm trung tâm đặt ở dưới sàn lắp ráp. Nước được dẫn đến trạm bơm trung tâm
nhờ hành lang tập trung nước (sơ đồ IV), hoặc trong sơ đồ V nhờ đường hầm góp nước chính đến bể với đường kính đến 2 m. Các hành lang và đường hầm góp nước cho phép tăng thời gian bơm trực tiếp, vì vậy công tác sửa chữa có thể tiến hành ngay sau khi tháo nước từ buồng xoắn và ống hút vào đó. Điều đó cho phép giảm năng suất máy bơm. Dung tích bể 11 càng lớn cần phải có bơm trục đứng. Sơ đồ IV thường được dùng với TTĐ xây trên nền mềm. Sơ đồ V được được áp dụng với TTĐ xây trên nền đá. Tốc độ nước trong ống v = 2 3 m/s, trong đường ống xả v = 0,5 1,0 m/s .
VIII. 2. 5. Hệ thống cứu hỏa trong nhà máy
Cứu hỏa gian máy chính: Có thể dùng bình dập hóa chất đặt ở trên cột bốn góc nhà máy hoặc dùng vòi rồng dập lửa. Nếu cột nước H 30 m, dùng phương pháp tự chảy. Nếu không đủ cột nước phải dùng máy bơm. Nước dùng cho cứu hỏa không cho phép dùng chung với hệ thống cấp nước kỹ thuật. Mỗi hệ thống cứu hỏa phải có hai nguồn nước để đảm bảo an toàn khi có hỏa hoạn. Vòi rồng thường được bố trí cách sàn 1,35 m.
Cứu hỏa gian xử lý dầu: Do dầu bị khô hanh dễ tạo nên tĩnh điện và gây cháy, do vậy từ cửa ra của ống dẫn và cứ 100 m phải nối đất. Máy cắt dầu khi cắt có hơi dầu phụt ra, vì vậy không được bật diêm hoặc đem đèn dầu tới gần.
Cứu hỏa máy phát: Trong vận hành thường xảy ra ngắn mạch giữa các cuộn dây stator hoặc đầu hàn cuộn dây bị cháy. Cuộn dây stator nằm trong vỏ kín nên các biện pháp khác không dập tắt lửa được nên phải có hệ thống riêng. Quan niệm cho rằng nước làm hỏng cách điện cũng không đúng vì không nghiêm trọng. Có thể sấy khô vì dây cách điện bằng nhựa đường chống thấm tốt. Thường trên và dưới cuộn stator đặt hai vòng ống dập lửa, trên các vòng đục các hàng lỗ. Ap lực nước không thấp hơn 2 - 2,5 at. Yêu cầu dập tắt cháy máy phát sau 5 đến 10 phút.
Ngoài các hệ thống thiết bị phụ thủy lực đã sơ lược nêu trên, trong trạm thủy điện còn có những hệ thống thiết bị phụ và thiết bị khác như : các thiết bị nâng hạ, các thiết bị đo, kiểm tra..v..v.. và các hệ thống thiết bị phần điện ..v..v... sẽ được đề cập ở phần Công trình trạm thuỷ điện.
Phần II.a
CÁC CÔNG TRÌNH TRÊN TUYẾN NĂNG LƯỢNG CỦA TRẠM TĐ
Chương IX. KHÁI QUÁT VỀ THÀNH PHẦN VÀ BỐ TRÍ TTĐ
IX. 1. CÁC THÀNH PHẦN CUẢ TRẠM THUỶ ĐIỆN
Trạm thuỷ điện là tổ hợp các công trình thuỷ công được xây dựng lên để đạt mục đích sử dụng tổng hợp nguồn nước vào việc phát điện, tưới, cấp nước, cải thiện điều kiện vận tải thuỷ, chống lũ, nuôi trồng thuỷ sản ... Nếu công trình lấy nhiệm vụ phát điện làm chính thì công trình được gọi là Trạm thuỷ điện. Trong thành phần công trình có các công trình chính và các công trình phụ.
1. Các công trình chính:
Các công trình dâng nước và tháo nước như: đập dâng, đập tràn, giếng tháo lũ
... Các công trình này nhằm tạo nên cột nước phát điện, phân phối lại lượng nước theo yêu cầu và đảm bảo tháo lượng nước thừa về hạ lưu khi lũ về, tháo các vật nổi và rác rưỡi.
Các công trình năng lượng, nhằm sản xuất và phân phối năng lượng đáp ứng yêu cầu dùng điện. Thành phần của nó gồm: công trình nhận nước, đường dẫn nước từ thượng lưu vào turbine, tháo nước về hạ lưu, nhà máy thuỷ điện (chứa turbine, máy phát điện, máy biến áp, các thiết bị phụ cơ khí và trang thiết bị nâng hạ, vận chuyển, các thiết bị đièu khiển, các thiết bị phân phối điện ...
Các công trình vận chuyển tàu thuyền dùng để thông thương tàu thuyền giữa thượng và hạ lưu đập. Các công trình này gồm có: âu thuyền, thiết bị nâng tàu thuyền ...
Công trình nuôi trồng thuỷ sản gồm đường chuyển và nuôi thuỷ sản, đường chuyển thuỷ sản về nơi chúng sinh sản ...
Công trình tưới tiêu nhằm đảm bảo cung cấp lượng nước cần thiết như: lấy nước, bể lắng cát, trạm bơm ...
Công trình giao thông vận tải nội bộ công trình hoặc giao thông quốc gia, như: cầu, đường bộ, đường sắt, đường cáp ...
2. Các công trình phục vụ:
Nhằm đảm bảo vận hành bình thường công trình và đảm bảo nhu cầu cuộc sống và làm việc của nhân viên vận hành và gia đình họ. Bao gồm: nhà ở, nhà văn hoá, nhà hành chính, đường xá, công trình cấp nước, ...
3. Các công trình tạm thời:
Các công trình này nhằm phục vụ công trình trong giai đoạn thi công. Nên cố gắn tận dụng làm công trình chính sau khi thi công để đảm bảo kinh tế. Chia hai loại:
Các công trình dẫn dòng : nhằm dẫn nước sông không qua vùng hố móng để bảo đảm hố móng hoặc khu xây dựng được khô ráo, đảm bảo công việc thi công, như: đê quay, tuy nen, kênh dẫn...
Các phân xưởng sản xuất: nhằm phục vụ cho thi công như: nhà máy bê tông, xưởng gia công cốt thép, gia công gỗ, nhà kho, đường ...
IX. 2. CÁC SƠ ĐỒ BỐ TRÍ TTĐ KIỂU ĐẬP
Trạm thuỷ điện kiểu đập chia ra hai loại: TTĐ lòng sông và TTĐ áp đâp, tính năng và khả năng chịu áp lực của nó khác nhau do vậy thành phần và cách bố trí của chúng cũng có khác nhau. Sau đây chúng ta nghiên cứu khái quát về chúng.
IX. 2. 1. Trạm thuỷ điện lòng sông
Hình 9-1. Các phương án bố trí trạm TĐ lòng sông.
1- lòng sông; 2- đập dâng; 3- nhà máy; 4-đập tràn; 5- kênh tháo; 6- âu tàu; 7- trạm phân phối cao áp OPY; 8- ốc đảo; 9- công trình tháo lũ trong n/máy.
Đặc điểm của TTĐ lòng sông (còn gọi là TTĐ chặn dòng hay TTĐ ngang đập) là nhà máy trực tiếp chịu áp lực nước thuỷ tĩnh như một đoạn đập. Do vậy loại này được sử dụng với cột nước thấp, thường không quá 40 mét. Ngoài nhà máy thông thường có chức năng bố trí trang thiết bị phát điện thuỷ lực, còn có loại nhà máy kiểu kết hợp với chức năng kết hợp tháo lũ như đập tràn, chính vậy có thể không cần xây đập tràn trong thành phần đầu mối của trạm. TTĐ Vônga, mang tên Đại hội lần thứ 22 Đảng cộng sản Liên xô, thuộc loại nầy (hình 9-1,b).






