Bảng 13-1. Tính ứng lực do các tải trọng gây ra
Mô men uốn (Tấn.m) | Lực pháp (Tấn) | |||||
M A | M B | M | N A | NB | N | |
Gc | 0,123 Gc r | 0,0707 Gc r | -0.0823 Gc r | 0,206 Gc | -0,0616 Gc | 0,250 Gc |
Go | 0,123 Go r | 0,0707 Go r | -0,0823 Go r | -0,271 Go | -0,2210 Go | -0,0686 Go |
G B | 0,178 G B r | 0,141 G B r | -0,145 G B r | 0,180 G B | -0,0350 G B | 0,500 G B |
G | 0,155 Gr | 0,076 Gr | -0,117 Gr | 0.229 G | -0,0840 G | 0,500 G B |
G | -0,125 Gr | -0,125 Gr | 0,125 Gr | 0,500 G | 0,5000 G | - |
Po | - | - | - | - Po ro | - Po ro | - Po ro |
Có thể bạn quan tâm!
-
Các Phương Thức Cấp Nước Và Thành Phần Cửa Van Trên Ống Turbine -
Tuabin thủy lực - 23 -
Phân Loại Và Lắp Đặt Đường Ống Bêtông Cốt Thép -
Vẽ Biểu Đồ Áp Lực Nước Va Dọc Theo Tuyến Ống -
Chọn Toạ Độ Trường Và Biểu Diễn Các Nhóm Phương Trình Mắc Xích -
Một Số Quy Định Về Trị Số Giới Hạn Max Trong Tính Bảo Đảm Đc Tổ Máy
Xem toàn bộ 317 trang tài liệu này.
Ghi chú:
Các công thức để tính các tải trọng trong bảng 12-1 trên:
- Trọng lượng bản thân ống: Gc 2r bt h ;
o o
- Trọng lượng nước trong ống: Go r 2 ;
- Áp lực đất đắp thẳng đứng: G B d h 3 D1 ;
1
- Áp lực đất đắp ở vòm: G0,1075 d D2 ;
- Áp lực đất đắp bên hông: GH D tg 2( 45 ) ;
Trong các công thức:
d o 12
ro là bán kính trong của ống (m); r - bán kính vòng tròn qua tim thành ống;
d - trọng lượng riêng của đất đắp; o - trọng lượng riêng của nước;
- góc nội ma sát của đất đắp; bt - trọng lượng riêng của vật liệu làm ống;
Mô men mang dấu (+) khi thành ống bị kéo; ứng lực pháp mang dấu (+) khi chịu nén. Các ký hiệu khác được mô tả trên hình (13-22,e) trang trước. Ngoài ra tuỳ điều kiện cụ thể chịu tải trọng của ống cần tính toán bổ sung các ứng lực do tải khác nữa (nếu có) cho khác cho phù hợp thực tế chịu tải của ống. Việc tính toán kết cấu bêtông cốt thép xem trong các tài liệu và giáo trình kết cấu bêttông cốt thép.
Chương XIV. NƯỚC VA VÀ CHẾ ĐỘ LÀM VIỆC KHÔNG
ỔN ĐỊNH CỦA TRẠM THUỶ ĐIỆN
XIV. 1. KHÁI NIỆM CƠ BẢN VỀ NƯỚC VA VÀ CÁC CHẾ ĐỘ
CHUYỂN TIẾP CỦA TRẠM THUỶ ĐIỆN
XIV. 1. 1. Hiện tượng nước va trong đường ống áp lực của Trạm thuỷ điện
Khi đóng hoặc mở cửa van hoặc cơ cấu hướng dòng để điều chỉnh lưu lượng của turbine người ta nhận thấy áp lực nước trong ống tăng giảm đột ngột, đường ống rung động và phát ra tiếng động dữ dội. Hiện tượng này gọi là hiện tượng nước va thuỷ lực.
Nguyên nhân vật lý của sự tăng hay giảm áp lực do nước va trong đường ống là do quán tính của khối nước đang chảy trong đường ống. Trong môn học Thuỷ lực, hiện tượng này đã được trình bày. Chương này chỉ đi sâu tính toán nước va trong đường ống turbine nhằm mục đích tính toán độ bền và ổn định đường ống cũng như các bộ phận qua nước của turbine, tính toán điều chỉnh turbine ở các chế độ chuyển tiếp trong vận hành tổ máy thuỷ lực.
Áp lực thuỷ động trong ống được xác định bởi vị trí đường đo áp. Ở chế độ làm việc ổn định, lưu lượng dòng chảy phụ thuộc vào vị trí mực nước thượng lưu, vào vận tốc dòng chảy V và tổn thất cột nước htt trên đoạn từ cửa vào ống áp lực đến mặt cắt cần tính toán. Vị trí giới hạn của đường đo áp ở chế độ ổn định được chỉ ra ở hình (14-1,a): vị trí cao nhất ứng với MNDBT khi lưu lượng phát điện bằng 0, còn vị trí thấp nhất ứng với mực nước MNC và lưu lượng qua turbine là cực đại.

Hình 14-1. Nước va thuỷ lực trong đường ống áp lực.
Trị số áp lực bên trong pC tại mặt cắt bất kỳ (C-C) của ống được biểu thị qua
chiều cao áp lực
p mét cột nước và được xác định bởi khoảng cách từ trục ống đến
đường đo áp, phụ thuộc vào vị trí đường đo áp và cao trình mặt cắt. Cột nước tại C-C là:
HC pC ZC
(14-1)
không phụ thuộc vào hình dạng mặt cắt ống. Khi biết
HC và hình dạng của ống , theo
(14-1) dễ dàng tìm ra áp lực thuỷ động bên trong
pC .
Ở chế độ không ổn định, khi thay đổi lưu lượng qua ống, vị trí tức thời của
đường đo áp có thể thay đổi đáng kể so với vị trí dòng ổn định. Trong điều kiện này lực
quán tính tạo nên tăng hoặc giảm áp lực - đó là áp lực nước va
H . Hình (14-1,) biểu
thị vị trí giới hạn của đường đo áp ở các chế độ dòng không ổn định: đường trên là trường hợp đóng turbine khi giảm lưu lượng; còn đường dưới là trường hợp mở turbine tăng lưu lượng. Khi đóng turbine, gây ra nước va tăng áp trong đường ống, cần tính toán độ bền đường ống; còn khi mở turbine trong ống sẽ sinh nước va giảm áp, trong một số điều kiện có thể kéo theo chân không sâu trên một số đoạn riêng biệt. Ngoài ra nước va thuỷ lực làm thay đổi cột nước tác dụng lên turbine khiến công suất phát ra giao động trong quá trình quá độ điều chỉnh tổ máy thuỷ lực. Điều này cho thấy việc xác định trị số áp lực nước va là giai đoạn rất quan trọng đối với việc thiết kế mọi đường ống áp lực.
Để làm rõ những yếu tố chính của áp lực nước va người ta nghiên cứu dạng đơn giản với quy ước là nước và thành ống không bị biến dạng (tuyệt đối cứng). Xét một đường ống có chiều dài L, đường kính D, mặt cắt đầu là A-A nằm trước turbine hoặc trước cửa van; mặt cắt cuối B-B ở cửa lấy nước (hình 14-1,). Rõ ràng là ở mặt cắt cuối B-B là HB sẽ được xác định chỉ ở cao trình mực nước thượng lưu, do vậy HB 0 . Để
xác định
HA cần sử dụng phương trình động lượng viết cho một khối chất lỏng nằm
giữa hai mặt cắt A-A và B-B:
d(mV) x
dt
X
(14-2)
và khối lượng chất lỏng m bằng: m
FL ;
g
ở đây: F là diện tích mặt cắt Trục x được chọn trùng với trục đường ống; chiều trục x lấy từ mặt cắt A-A hường về mặt cắt B-B (hình 14-1,). Tổng hình chiếu các ngoại lực tác dụng lên khối chất lỏng lên trục x là X bao gồm hình chiếu của áp lực thuỷ động
trong mặt cắt A-A và B-B và lực ma sát với thành ống (áp lực nước trong ống thẳng góc với thành ống nên chiếu lên trục x bằng 0). Nếu bỏ qua lực ma sát vì trong ống năng lượng nó có giá trị nhỏ, thì: X ( HB HA ) F HA F , thay vào (14-2) và rút
ngắn sẽ được:
HA
L dV L dQ g dt gF dt
(14-3)
Công thức (14-3) rất quan trọng. Nó chỉ ra rằng trị số áp lực nước va sẽ tăng khi tăng chiều dài đường ống và phụ thuộc vào gia tốc dòng nước:
- Khi mở turbine: dV
dt
> 0, H 0 nước va âm;
- Khi đóng turbine: dV < 0, H 0 nước va dương
dt
Tuân theo công thức (14-3) thì dạng biểu đồ HA(t) theo thời gian phụ thuộc vào sự thay đổi của lưu lượng Q(t). Trên hình (14-1,b) chỉ ra hai trường hợp:
1) khi dQ/dt = const thì:
HA L Q
, ( T là thời gian đóng turbine) (14-4)
gF Ts S
2) khi dQ/dt thay đổi thì áp lực nước va cực đậi sẽ lớn hơn trường hợp 1), ước
tính sơ bộ có thể nhận: HA
(1,2 1,4 ) L Q
(14-5)
max
gF Ts
Trong đó Q là độ thay đổi lưu lượng trong thời gian TS. Công thức trên cũng
cho thấy rằng có thể giảm trị số áp lực nước va trong ống khi tăng thời gian TS.
Để tính toán độ bền đường ống cần phải biết biểu đồ phân bố áp lực nước va dọc theo chiều dài đường ống. Theo cách lập công tức (14-3) thì ta có thể xác định áp lực nước va ở bất kỳ mặt cắt nào của đường ống, chỉ cần thay vào trong đó chiều dài tương
ứng
LC của đoan giữa C-C và B-B như sau:
C LC dQ ; từ (14-5) cũng thấy rằng khi đường ống có mặt cắt không đổi
H gF dt
thì áp lực nước va H thay đổi tuyến tính dọc chiều dài ống, như hình (14-1,).
Thường đường ống có tiết diện thay đổi nhỏ dần từ trên xuống (hình 14-1,c) ta áp dụng xác định áp lực nước va tại mặt cắt thứ i nào đó, ta tính nước va từng đoạn rồi cộng dồn từ trên xuống. Ví dụ áp lực nước va tại mặt cắt 2-2 như sau (hình 14-1,c):
H( 2) H
H ( L3
L 2 ) dQ
3 2 g F3
gF2 dt
Viết khái quát, công thức tính áp lực nước va tại mặt cắt K-K bất kỳ sẽ bằng tổng áp lực gia tăng trên từng đoạn kể từ đầu đường ống như hình (14-1,c) như sau:
(k) 1 dQ k li
H
(14-6)
g dt i1 Fi
Nghiên cứu thực nghiệm thấy rằng quan niệm thành ống và nước không biến dạng chỉ dùng tính gần đúng cho TTĐ có cột nước không cao, chiều dài đường ống tương đối ngắn và thời gian đóng mở turbine tương đối dài. Ở điều kiện thực tế tính toán nước va người ta sử dụng quan niệm nước va trong ống đàn hồi sẽ phù hợp thực tế hơn, chúng ta sẽ xét ở phần XIV. 2. tiếp sau.
XIV. 1. 2. Các chế độ chuyển tiếp khi điều chỉnh tổ máy thuỷ lực
Khi thiết đường ống áp lực cần phải tính đến tất cả các dạng chuyển tiếp nảy sinh khi tổ máy làm việc. Các quá trình đó như sau:
1. Khởi động tổ máy: Đây là quá trình chuyển tiếp của tổ máy đang ở chế độ nghỉ chuyển sang chế độ bắt đầu nhận tải. Turbine mở CCHD từ độ mở không tải aX lên độ mở khởi động am lớn hơn aX một ít (hình 14-2,a) đủ để mômen động lưc M của dòng nước thắng mômen cản do ma sát trong các ổ trục. Tổ máy bắt đầu quay nhanh dần và đến khi gần đạt đến vòng quay định mức n0 thì đóng CCHD về lại độ mở không tải aX, tại đây mômen M cân bằng với mômen cản của ma sát và vòng quay đạt vòng quay định mức n0, tần số máy phát bằng tần số lưới điện, máy phát hoà đồng bộ và đóng mạch. Sự thay đổi áp lực thuỷ động trong quá trình khởi động không lớn, áp lực nước va ở dạng nước va âm (xem hình 14-2,a, quan hệ H ~ t).
2. Dừng máy: (hình 14-2,b). Đây là quá trình dừng máy bình thường. Để dừng máy, CCHD bắt đầu đóng dần độ mở, (lúc này lưu lượng giảm dần và trong đường ống xuất hiện nước va dương H, cột nước tăng làm chậm quá trình giảm mômen, tổ máy vẫn đang quay với vòng quay định mức), đến khi giảm đến độ mở không tải aX thì máy
phát được cắt khỏi lưới và tiếp theo độ mở CCHD đóng hoàn toàn, lưu lượng giảm đến không, mômen M lúc này có giá tri âm. Vòng quay BXCT sẽ giảm dần do sức cản của nước, cho đến khi còn lại 35 - 40% vòng quay định mức thì hệ thống hãm máy phát sẽ tác động và nhanh chóng dừng tổ máy.
Hình 14-2. Các quá trình chuyển tiếp của tổ máy thuỷ lực.
3. Điều chỉnh công suất: Khi tổ máy làm việc theo yêu cầu thay đổi phụ tải sẽ tăng hoặc giảm công suất từ Nmax dến Nmin xảy ra đủ chậm và vòng quay tổ máy luôn duy trì ở vòng quay định mức n0. Vùng thay đổi công suất của của turbine tâm trục thường từ (100 - 50)%, còn turbine cánh quay từ (100 - 25)% công suất định mức. Hình (14-2,c) biểu thị quá trình tăng công suất. Việc tăng công suất tương ứng với độ mở ban đầu khi phụ tải bằng 0, độ mở a0 = aX đến độ mở cuối cùng ac khi t = TS, lúc này lưu lượng tăng nên gây nước va âm làm giảm cột nuớc, làm chậm quá trình tăng công suất (tương ứng M), do vậy phải đến tP turbine mới đạt công suất yêu cầu. Quá trình giảm tải tương tự như quá trình dừng máy (hình 14-2,b), chỉ khác là quá trình giảm tải thì độ mở CCHD là a0 giảm xuống độ mở aX và tổ máy không cắt khỏi lưới điện.
4. Cắt tải: Đây là trường hợp tổ máy xảy ra sự cố, các máy cắt lập tức tự động cắt tổ máy khỏi lưới điện. Lúc này mômen trên trục turbine lớn hơn mômen cản nhiều và vòng quay tổ máy tăng nhanh (hình 14-2,d). Máy điều tốc lập tức đóng CCHD, lưu lượng turbine giảm gây nước va dương làm tăng cột nước và làm chậm quá trình giảm
M. Quá trình đóng bớt độ mở CCHD vẫn tiếp tục và vòng quay tổ máy vẫn tiếp tục tăng cho đến khi đạt cực đại, cho đến khi M trên trục turbine giảm tới 0 ở độ mở am > aX và sau đó đổi dấu âm do sức cản của nước thì số vòng quay giảm dần. Quá trình đóng vẫn tiếp tục và số vòng quay giảm cho tới khi độ mở CCHD dóng hoàn toàn (a0 = 0) nhưng vòng quay vẫn lớn hơn vòng quay định mức n0. Cho đến khi vòng quay xấp xỉ vòng quay định mức thì máy điều tốc sẽ mở CCHD về độ mở không tải và duy trì độ mở này để chờ quá trình đóng lại tổ máy vào lưới sau này. Điều quan trọng của quá trình cắt tải là nước va lớn nhất và số vòng quay lớn nhất không được vượt giá trị cho phép.
XIV. 2. TÍNH TOÁN NƯỚC VA TRONG ĐƯỜNG ỐNG ĐÀN HỒI
Có hai khái niệm về nước va được đưa ra trong tính toán là: nước va trong
đường ống tuyệt đối cứng (như đã trình bày ở trên) và nước va trong ống đàn hồiđàn.
XIV. 2. 1. Cơ sở lý thuyết của nước va trong ống đàn hồi
Tính trị số áp lực nước va theo quan niệm thành ống và nước trong ống không biến dạng theo phương trình (14-4) và (14-5) thì áp lực nước va phụ thuộc vào thời gian đóng mở turbine TS, nếu thời gian TS giảm đến vô cùng bé thì H tiến đến vô cùng lớn. Trong thực tế điều này không xảy ra, chúng chỉ đạt đến một trị số giới hạn nhất định, có nghĩa là sự biến dạng đàn hồi của vật liệu làm ống và nước trong ống có tác dụng làm giảm trị số của áp lực nước va.
Chúng ta nghiên cứu hiện tượng nước diễn biến thế nào trong ống có biến dạng đàn hồi với sơ đồ đơn giản nhất (hình 14-3). Giả sử lúc đầu vận tốc dòng chảy trong ống là V 0 , đóng đột ngột turbine, tốc độ dòng nước giảm một lượng V , gây nên lực quán

Hình 14-3. Ảnh hưởng đàn hồi đối với nước va.
tính tăng áp với áp lực nước va dương H . Tuy nhiên khi áp lực tăng do có tính biến dạng đàn hồi nên chất lỏng bị nén lại, còn thành ống thì bị giản ra tạo ra một thể tích phụ để chứa chất lỏng phía trước chảy đến. Lượng nước này chảy vào đoạn ống bị giản nở thì vận tốc giảm nhỏ và áp lực của nó tăng lên và làm cho đoạn ống tiếp giáp nó cũng giản ra. Như vậy sự thay đổi vận tốc và áp lực ở các tiết diện kế tiếp tiết diện A chỉ có thể xuất hiện sau một thời gian nhất định, tạo nên sự lan truyền sóng áp lực từ A-A ngược lên thượng lưu với vận tốc truyền sóng c hưũ hạn . Như vậy khác với ống và nước không biến dạng (ống tuyệt đối cứng) , ở ống đàn hồi khi vận tốc cuối ống thay đổi thì vận tốc và áp lực nước trong toàn bộ đường ống không đồng thời thay đổi tức thì mà có sự biến đổi dây chuyền, dưới dạng truyền sóng dọc ống.
1. Phương trình cơ bản của nước va trong ống đàn hồi
Xác định trị số áp lực nước va trong ống đàn hồi khi thay đổi tức thời vận tốc dòng chảy trong ống một lượng V tt, hai mặt cắt B-B và C-C cách nhau một đoạn dx (hình 14-3). Đầu thời đoạn sóng nước va H ở B-B, qua thời gian dt giây truyền đến mặt cắt C-C với quảng đường dx = c.dt, khối chất lỏng m = (/g)Fdx, hình chiếu của ngoại lực trên trục x là X H F . Dùng phương trình động lượng (14-2) ta có:
Vtt
Fcdt
HF, rút gọn ta có:
g dt
H c Vtt
g
tt lấy dấu (+) khi giảm vận tốc, dấu (-) khi tăng vận tốc.
(14-7)
Phương trình (14-7) là phương trình cơ bản tính toán nước va cho ống đàn hồi khi thay đổi vận tốc tức thời, cho trị số có khả năng và giới hạn của áp lực nước va, do nhà bác học Nga N.E. Jucôpski tìm ra, còn gọi là phương nước va trực tiếp. Trong đó không có mặt chiều dài ống. Tốc độ truyền sóng đàn hồi của nước va c có vai trò lớn và được xác định theo công thức lý thuyết sau:
1425
1 Enuoc
KF
c (14-8)
Ở đây: 1245 là tốc độ truyền âm trong nước, m/s;
Enuoc là mô duyn đàn hồi của nước, bằng 2.104 kG/cm2;
KF là hệ số biến dạng của diện tích mặt cắt ống khi áp lực bên trong p
thay đổi, kG/cm2
Đối với ống thép đường kinh D, dày thì : K F
Et
D
(mô dyun
đàn hồi của thép là: Et = 2. 106 kG/cm2). Đối với ống bêtông cốt thép không nứt có thể
tính gần đúng:
K Ebt ( 1 9,5) (môdyun đàn hồi của bêtông lấy trung bình Ebt
F
D
= 2.105 kG/cm2, là chiều dày ống, là hệ số đặt cốt thép vòng, bằng 0,015 - 0,05).
Kinh nghiệm cho thấy: đối với thép c = 750 - 1200 m/s; đối với ống bêtông cốt thép c = 900 - 1100 m/s; ống gỗ c = 70 - 700 m/s.
2. Nước va khi vận tốc trong ống áp lực thay đổi từ từ
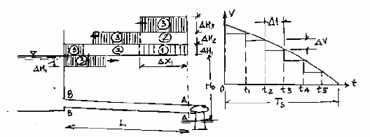
Trong thực tế điều chỉnh turbine không thể thay đổi vận tốc một cách tức thời mà trong thời gian nhất định, thời gian đóng mở hoàn toàn ký hiệu là TS.Ta hãy xét xem với
thời gian TS ta đóng mở dần dần turbine theo từng nấc, mỗi khoảng thời gian t tương ứng với lượng vận tốc V. Trong từng thời gian t có thể xem thay đổi V là tức thời, liên kết toàn bộ quá trình đóng mở ta có kết quả gần đúng của quá trình đóng mở. Hình (14-4) biểu diễn quá trình diễn biến nước va trên đường ống khi V = V(t).

Hình 14-4. Sơ đồ truyền sóng nước va khi đóng từ từ turbine.
- Đóng turbine thay đổi vận tốc một lượng V1 tương ứng tăng áp lực nước H1
theo công thức (14-7): H c V1 ; trong khoảng thời gian t sóng H
sẽ truyền
1 g 11
ngược lên phía hồ, (sơ đồ áp lực nước va biểu thị giai đoạn
t1 bằng vòng tròn có ghi ký
hiệu 1). Cuối thời đoạn t1 sóng H1 đi được quảng đường x1 = c. t1 ;
- Đóng tiếp để thay đổi vận tốc ở đầu thời đoạn t 2 một lượng V2, tương ứng
phát sinh sóng H 2
c V2
g
và bắt đầu truyền từ A-A về phía hồ, đồng thời ở thời
đoạn này sóng H1 vẫn truyền tiếp về phía hô, và cuối
t 2 sóng H2
đi được một quãng
x 2 = c.( t 2 -
t1 ), còn sóng H1 đi được quãng đường c. t 2
(trên sơ đồ hình 14-4, ta
biểu thị giai đoạn
t 2 bằng vòng tròn ghi ký hiệu 2 bên trong);
- Cuối t 2 (tức đầu thời đoạn t 3 ) lại đóng tiếp lượng V3, tương ứng ph sinh
nước va H c V3 . Sóng H truyền từ A-A về phía hồ, đồng thời sóng H tiếp
3 g 3 2
tục truyền về gần hồ, còn sóng H1 đã đến hồ và từ hồ phản xạ về phía A-A (trên sơ đồ
ta biểu thị giai đoạn t 3 bằng vòng tròn ghi ký hiệu 3 bên trong);
Và quá trình truyền sóng (từ A về B) và phản sóng (từ B về A) cứ tiếp diễn cho đến khi turbine đóng hoàn toàn tại thời điểm hợp TS. Tại thời điểm này tại các mặt cắt có áp lực nước va như sau:
f
Trường hợp 1 ( thời gian đóng mở ngắn hơn một pha: TS 2Lt ) :
c
Tại A-A: HA c ( V
V V
...) c V
(*)
max g
1 2 3
g o max
So sánh (*) với (14-7) ta thấy : mặc dù vận tốc tại A-A không thay đổi tức thì từ vận tốc ban đầu bằng V0max đến vận tốc cuối bằng 0, nhưng nếu thời gian đóng mở TS nhỏ hơn hoặc bằng thời gian một pha nước va thì trị số áp lực nước va tại đó sẽ giống như trường hợp thay đổi vận tốc tức thời (tính theo 14-7), tức là nước va trực tiếp.
f
Trường hợp 2 ( thời gian đóng mở lâu hơn một pha: TS > 2Lt ) :
c
Trường hợp này là turbine đã đóng hoàn toàn nhưng đã có ít nhất một sóng phản xạ đầu tiên về đến A-A và xoá bớt áp lực nước va ở đó, lúc nầy tại A-A có:
HA c ( V
V V V
...) c V
(**)
max g
1 2 3 1
g o max
có nghĩa là áp lực nước va lớn nhất nhỏ hơn áp lực nước va trực tiếp, trị số của nó không chỉ phụ thuộc tốc độ truyền sóng c , vận tốc ban đầu (khi t =0), vận tốc cuối (khi t
= TS) mà còn phụ thuộc vào thời gian và quy luật đóng mở turbine. Đó là nước va gián tiếp.. Nước va gián tiếp rất phức tạp, tuy nhiên trị số áp lực nước va nhỏ hơn nước va trực tiếp, do vậy trong thực tế chỉ cho phép xảy ra nước va gián tiếp , mà ta sẽ nghiên cứu sau đây.
3. Phương trình sóng nước va gián tiếp (phương trình mắc xích)
a. Phương trình sóng nước va gián tiếp, trị số tuyệt đối
Ta đã biết sóng nước va gián tiếp là kết quả trác dọng tổng cộng của sóng di chuyển từ điểm gây sóng dọc theo trục x (sóng thuận) và sóng di chuyển ngược chiều trục x về lại điểm gây sóng (sóng nghịch). Do vậy ta xét hai trường hợp sóng này.






